Best BlueStacks Settings for Low-End PC - Fix Lag & Boost FPS
If you're a gamer, you know how frustrating it can be to deal with lag and low FPS on your PC. But what if we told you that there's a solution that can help you fix that? That solution is BlueStacks, the popular Android emulator for PC. However, it's important to configure the settings properly to get the most out of your low-end PC. In this article, we'll be discussing the best BlueStacks settings for low-end PCs that will help you fix lag, boost FPS and improve your gaming experience. Whether you're a casual or a hardcore gamer, these tips are guaranteed to make a difference. So, buckle up and let's get started!
BlueStacks Performance Settings
Open up your Bluestacks emulator. Click on the gear icon on the bottom right to access your Bluestacks settings.
BlueStacks Settings
I will quickly go through the best settings you should apply before going over some other necessary steps to improve your emulator performance. In the Performance section, increase the CPU allocation to all available cores from your processor. In a lot of cases, this will be 4 or 8 cores.
Below, allocate enough Memory, or RAM, for the application to utilize. If you plan on playing games on Bluestacks, then 2 GB would be great if you only have around 4 GB of memory on your PC. If you have 8 or 16 GB, allocate 4 GB for Bluestacks to use while it's running. You can also use a custom value, for example, when using a PC with only 2 GB of available RAM, then you can set this to 1600 MB.
BlueStacks Settings > Performance
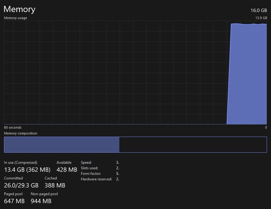
If you’re unsure how much RAM you can allocate for Bluestacks to use, open up your Task Manager.
In the Performance tab, ensure you’re in the Memory section to see how much RAM you’re currently using and how much you might have available. Don’t be discouraged when you see that over half of your memory is being used while Windows is in idle. This is normal, as some of the Windows features are stored in your memory at all times but can be reduced when it’s needed by an application such as Bluestacks. In my case, I have access to 16 GB of physical memory, 6 of which I can easily allocate to Bluestacks as I don’t use other applications while Bluestacks is running.
Task Manager > Performance > Memory
Back in your Bluestacks settings, set your Performance mode option to Low Memory or Balanced Mode. This will depend on your PC’s specifications. Higher-end PCs should use “balanced mode”. It will optimise your memory, or RAM usage as well as your performance. The low memory mode will conserve more memory usage by cutting out some visual effects for example.
If you wish to use a custom frame rate, or FPS above 60, then toggle the Enable high frame rate option on. It will allow you to set your max frame rate to 240, but this is in most cases not needed. I like to set this to 144, but users struggling to get 60 FPS should cap their FPS to a value such as 45 or 30 to make sure that at least these frames are not missing and that the game is not lagging.
I prefer to disable the V-Sync option and enable the Display FPS during gameplay option to troubleshoot any potential performance issues. After saving your changes, you might be asked to restart the Bluestacks emulator which will only take a couple of seconds to do.
BlueStacks Display Settings
In the Display section of your Bluestacks settings, use a resolution that is not too high, such as 1280 x 720. This is in a lot of cases still a good resolution for mobile games, especially in landscape mode.
BlueStacks Settings > Display
BlueStacks Graphics Settings
In your Graphics settings, set your graphics engine mode option to Performance. You can leave the other settings to their default values, and make sure that the GPU in use option is enabled in order to use your graphics processor to help run the emulator on your PC. After applying your settings changes, there are a few more steps you should consider to improve your gaming performance on bluestacks.
BlueStacks Settings > Graphics
Change BlueStacks Process Priority
While Bluestacks is running, open up your Task Manager. Here, right-click the Bluestacks process and select to Go To Details.
Task Manager > Processes
In the Details section of your Task Manager, the HD-Player.exe process should be highlighted. To ahead and right-click this process and set its priority to High. This will allow your PC to reserve more resources to run BlueStacks compared to other applications running in the background while you’re in-game.
Details > HD-Player.exe > Set Priority > High
Back in the Processes section of your Task Manager, you can in addition prevent some resource intensive processes from running, but make sure to only end processes from running which you know won’t break your operating system. Especially applications such as Google Chrome, OBS or Adobe applications will use up most of your available memory and cause lag while using Bluestacks.
End resource intensive tasks
Windows Update
Next, make sure that your graphics driver and operating system is up to date. In your Windows settings, click on Windows Update on the bottom left of this window. Here, make sure to download and install the latest update before restarting your PC. This can in a lot of cases fix lag and FPS drops while using Bluestacks, depending on how often you keep your system up to date.
Windows Settings > Windows Update
Update Graphics Driver
After updating your Windows OS, make sure that your graphics driver is up to date. When using an NVIDIA GPU, then I suggest using the GeForce Experience application, and AMD users can use the AMD Radeon Software. You can download both applications for free in case you haven’t already.
Open GeForce Experience application
In your GeForce Experience application, head over to the Drivers section and proceed to download and install the latest driver. This will help you run games on the Bluestacks emulator.
GeForce Experience > Drivers > Download
Change BlueStacks Graphics Preference
Lastly, you should set the graphics preference for Bluestacks to high performance. In your Windows settings, navigate to: System > Display > Graphics.
System Settings > Display > Graphics
In your graphics settings, go ahead and select to browse to add Bluestacks to this list of apps.
Custom options for apps > Browse
In your file explorer, navigate to the drive on which you installed Bluestacks, Program Files, BlueStacks and in this folder, locate and add the HD-Player application.
This PC > Program Files > BlueStacks_net > HD-Player.exe
After adding the app, click on Options and make sure to set the Graphics Preference to High Performance. This will make sure that your graphics card gets utilised when needed compared to other processes which might also need your GPU to run.
Graphics Preference for BlueStacks > High Performance
To further fix lag and improve your overall performance, make sure to lower your in-game settings while using the BlueStacks emulator.
-
BlueStacks is an Android emulator that allows you to run Android apps and games on your PC. By optimizing the settings and configurations, you can improve the performance of your low-end PC and enjoy a smooth gaming experience without any lag or low FPS issues.
-
Yes, it is possible to boost FPS in BlueStacks without upgrading your PC's hardware. By optimizing the settings and configurations, you can improve the performance of your PC and enjoy a better gaming experience.
-
These BlueStacks settings are applicable to any game you play on the emulator. Whether you're playing a casual or a hardcore game, these settings will help you improve your gaming experience on a low-end PC.


